QuickSilverMQ

Project deep dive

Problem spaceHigh-throughput messaging
ScopeIn-memory message queue
StatusActive prototype

Skills


Go
gRPC
WebSocket
Prometheus
Docker
←go back

Video Demo

QuickSilverMQ Demo - Real-time Performance

Watch QuickSilverMQ achieve 1M+ messages/sec with lock-free architecture

Challenge

Traditional message queues like Kafka or RabbitMQ handle around 300,000 messages per second, creating bottlenecks for applications requiring real-time, high-throughput communication. QuickSilverMQ addresses this limitation by leveraging modern concurrency patterns and streaming protocols to achieve unprecedented performance.

Solution architecture

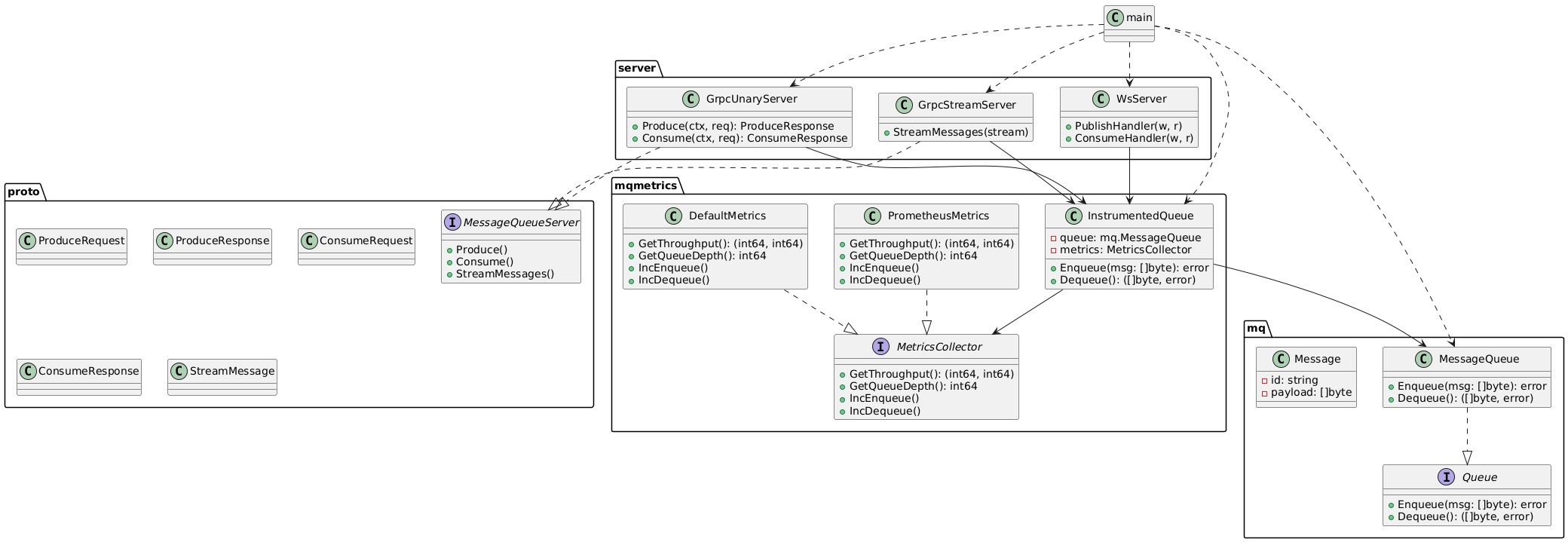
QuickSilverMQ employs a lock-free ring buffer implementation using atomic operations and Compare-And-Swap (CAS) for O(1) enqueue/dequeue operations without contention. This design eliminates mutex-based synchronization overhead, enabling truly concurrent access patterns across multiple goroutines.

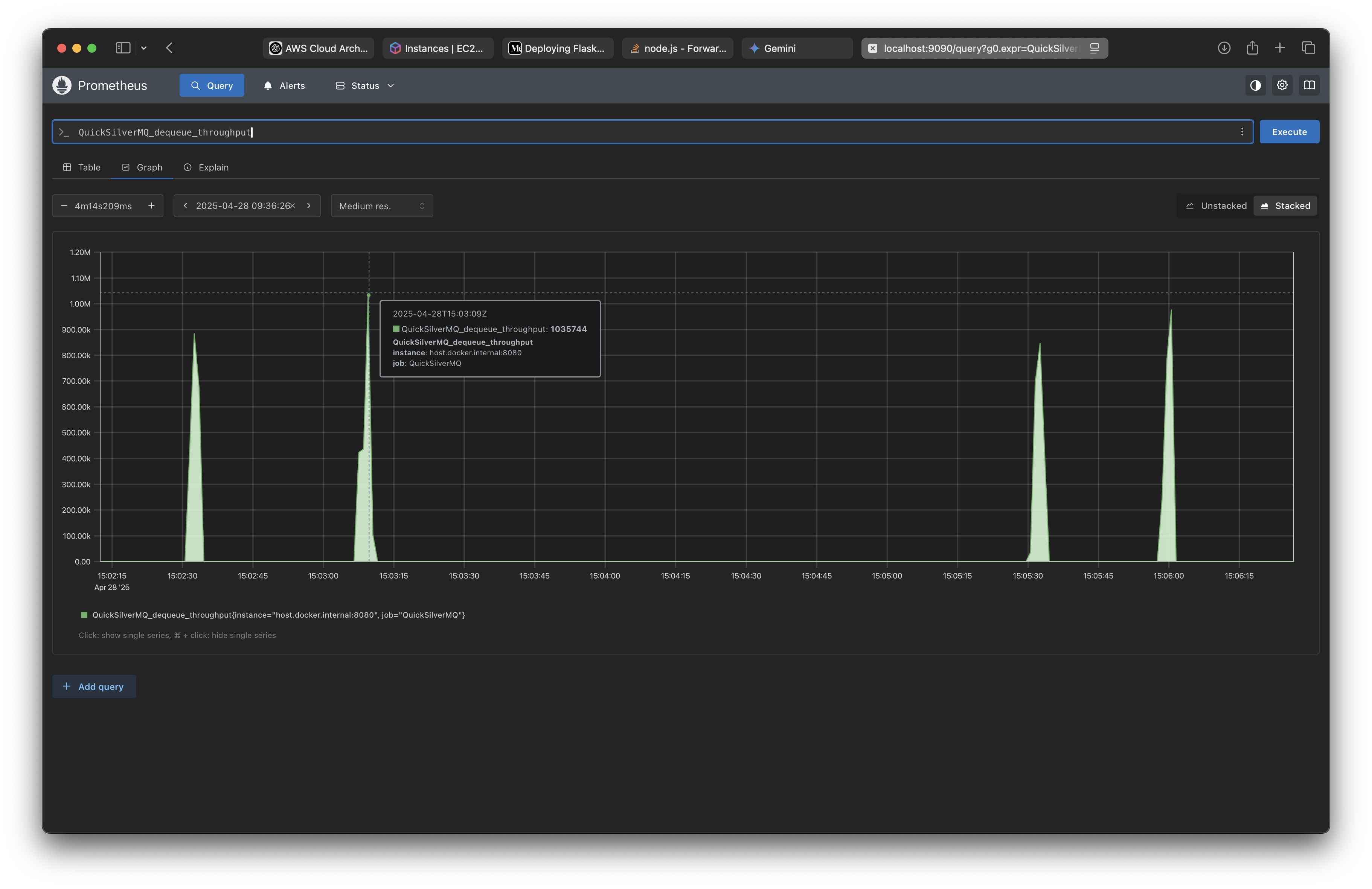
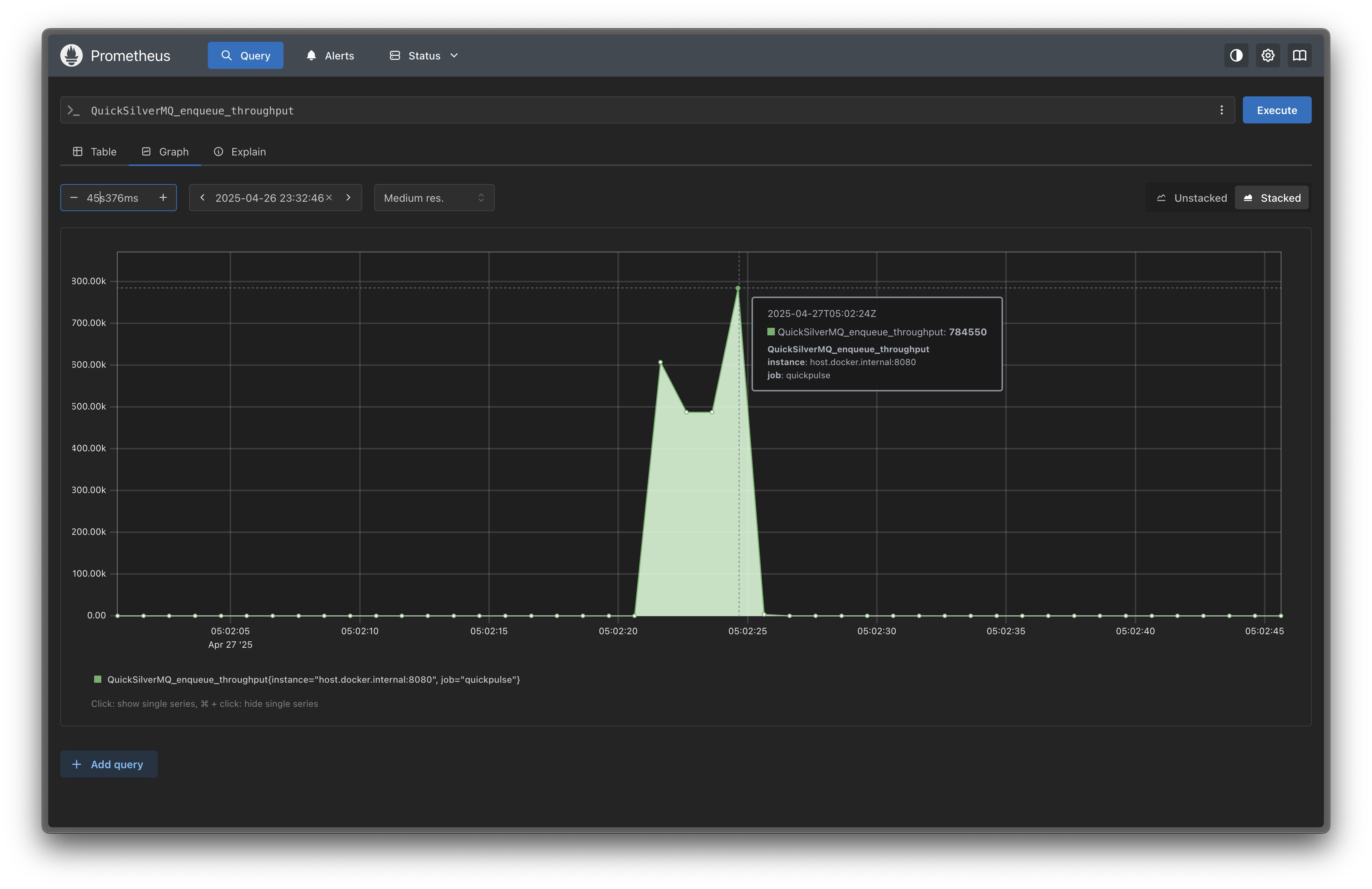
The system's gRPC streaming mode enables continuous message flow, optimized for scenarios like real-time AI response streaming, delivering 1 million+ messages per second. Memory leak prevention through smart slot clearing minimizes garbage collector overhead in long-running processes, while multiple interface support including gRPC (unary and streaming) and WebSocket provides flexible client integration options.

Performance and monitoring

QuickSilverMQ achieves 1 million+ messages per second in streaming mode, surpassing traditional queues by over 3x while maintaining reliability. The system's Prometheus integration provides real-time metrics and monitoring for production deployments, exposing key performance indicators including throughput, latency percentiles, and queue depth metrics.

Comprehensive testing across environments including MacBook M2 Air and AWS EC2 instances ensures consistent performance characteristics across diverse hardware configurations.

User experience

Multiple protocol support allows seamless integration with existing systems through familiar interfaces, reducing adoption friction for teams already experienced with gRPC or WebSocket patterns. Real-time streaming capabilities enable applications to handle continuous data flows without blocking, essential for use cases like live chat systems or streaming analytics pipelines.

The comprehensive metrics dashboard supports operational visibility and performance tuning, providing actionable insights into system behavior under production load.

Impact

QuickSilverMQ revolutionizes message queuing performance, enabling new classes of real-time applications that were previously constrained by throughput limits. The system provides a foundation for distributed systems architectures, with potential for Kubernetes deployment and service mesh integration in cloud-native environments.

This project demonstrates the power of Go's concurrency model and lock-free data structures for building high-performance infrastructure components that scale efficiently across modern multi-core processors.

QuickSilverMQ

Project deep dive

Problem spaceHigh-throughput messaging
ScopeIn-memory message queue
StatusActive prototype

Skills


Go
gRPC
WebSocket
Prometheus
Docker
←go back

Video Demo

QuickSilverMQ Demo - Real-time Performance

Watch QuickSilverMQ achieve 1M+ messages/sec with lock-free architecture

Challenge

Traditional message queues like Kafka or RabbitMQ handle around 300,000 messages per second, creating bottlenecks for applications requiring real-time, high-throughput communication. QuickSilverMQ addresses this limitation by leveraging modern concurrency patterns and streaming protocols to achieve unprecedented performance.

Solution architecture

QuickSilverMQ employs a lock-free ring buffer implementation using atomic operations and Compare-And-Swap (CAS) for O(1) enqueue/dequeue operations without contention. This design eliminates mutex-based synchronization overhead, enabling truly concurrent access patterns across multiple goroutines.

The system's gRPC streaming mode enables continuous message flow, optimized for scenarios like real-time AI response streaming, delivering 1 million+ messages per second. Memory leak prevention through smart slot clearing minimizes garbage collector overhead in long-running processes, while multiple interface support including gRPC (unary and streaming) and WebSocket provides flexible client integration options.

Performance and monitoring

QuickSilverMQ achieves 1 million+ messages per second in streaming mode, surpassing traditional queues by over 3x while maintaining reliability. The system's Prometheus integration provides real-time metrics and monitoring for production deployments, exposing key performance indicators including throughput, latency percentiles, and queue depth metrics.

Comprehensive testing across environments including MacBook M2 Air and AWS EC2 instances ensures consistent performance characteristics across diverse hardware configurations.

User experience

Multiple protocol support allows seamless integration with existing systems through familiar interfaces, reducing adoption friction for teams already experienced with gRPC or WebSocket patterns. Real-time streaming capabilities enable applications to handle continuous data flows without blocking, essential for use cases like live chat systems or streaming analytics pipelines.

The comprehensive metrics dashboard supports operational visibility and performance tuning, providing actionable insights into system behavior under production load.

Impact

QuickSilverMQ revolutionizes message queuing performance, enabling new classes of real-time applications that were previously constrained by throughput limits. The system provides a foundation for distributed systems architectures, with potential for Kubernetes deployment and service mesh integration in cloud-native environments.

This project demonstrates the power of Go's concurrency model and lock-free data structures for building high-performance infrastructure components that scale efficiently across modern multi-core processors.

© 2026. Crafted with ❤️ by Ronit Gandhi.